▍Моя домашняя лаборатория¶
Привожу список docker контейнеров с их настройкой, работающих на моём сервере. Вам нужно будет установить сам docker и docker compose под ваш дистрибутив Linux:
https://docs.docker.com/compose/install/

Прошлые версии

Моё железо:
- Mikrotik HAP ac3 (RBD53iG-5HacD2HnD)
- 3 Сервера Intel NUC11PABi5, i5-1135G7, 64Гб RAM
- Zyxel XGS1250-12 (3 порта на 2,5Гбит)
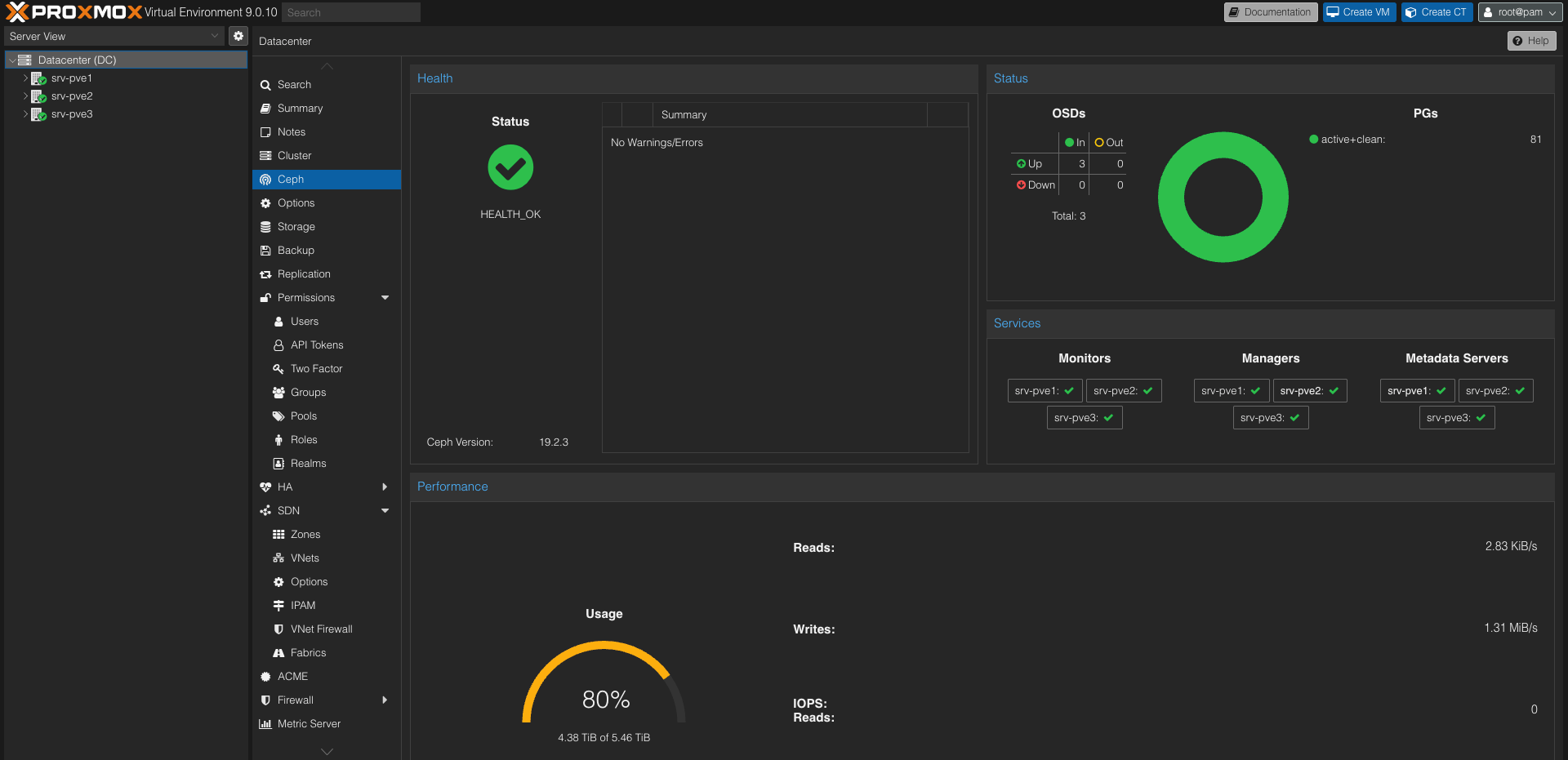
На серверах установлен Proxmox 9, объединённый в кластер: 
Также внутри развёрнут Ceph (распределённая кластерная система хранения данных) на 3х SSD по 2Тб. 
В моей текущей настройке контейнеры работают за обратным прокси-сервером Traefik с SSL, за которым уже висят следующие приложения:
Webserver:
- Nginx
Reverse proxy/SSL/Auth:
Медиа/Облака:
- Jellyfin
- Nextcloud
Утилиты:
- Watchtower
- Pi-hole
Мониторинг/Логи:
- Uptime Kuma
- Zabbix
- InfluxDB
- Prometheus + Cadvisor + Node Exporter + Grafana + Alertmanager
- ELK Stack/EFK Stack
Пароли:
- Bitwarden
- Vault
Бэкапы:
Умный дом:
- Home Assistant на базе
Raspberry Pi 4B - Zigbee2MQTT (В качестве координатора выступает Sonoff Zigbee 3.0 USB Dongle, проброшенный в контейнер)
Все контейнеры одним файлом в docker-compose.yml
